直流電機調速系統的技術原理。
內容簡介:直流電機轉速控制可分為勵磁控制法與電樞電壓控制法。集成了全部的脈寬調制電路。片內置線性鋸齒波振蕩器,外置振蕩元件僅兩個(一個電阻和一個電容)。內置誤差放大器。內止5V參考基準電壓源。可調整死區時間。內置功率晶體管可提供500mA的驅動能力。推或拉兩種輸出方式。
直流電機轉速控制可分為勵磁控制法與電樞電壓控制法。勵磁控制法用得很少,大多數應用場合都使用電樞電壓控制法。隨著電力電子技術的進步,改變電樞電壓可通過多種途徑實現,其中脈沖寬度調制 (PWM)便是常用的改變電樞電壓的一種調速方法。其方法是通過改變電機電樞電壓接通時間與通電周期的比值(即占空比)來調整直流電機的電樞電壓U,從而控制電機速度,下面就來給大家說說。
PWM的核心部件是電壓-脈寬變換器,其作用是根據控制指令信號對脈沖寬度進行調制,以便用寬度隨指令變化的脈沖信號去控制大功率晶體管的導通時間,實現對電樞繞組兩端電壓的控制。
三角波發生器用于產生一定頻率的三角波UT,該三角波經加法器與輸入的指令信號UI相加,產生信號UI+UT,然后送入比較器。比較器是一個工作在開環狀態下的運算放大器,具有極高的開環增益及限幅開關特性。兩個輸入端的信號差的微弱變化,會使比較器輸出對應的開關信號。一般情況下,比較器負輸入端接地,信號UI+UT從正端輸入。當UI+UT>0時,比較器輸出滿幅度的正電平;當UI+UT<0時,比較器輸出滿幅度的負電平。
電壓-脈寬變換器對信號波形的調制過程如圖2所示。由于比較器的限幅特性,輸出信號US的幅度不變,但脈沖寬度隨UI的變化而變化,US的頻率由三角波的頻率所決定。
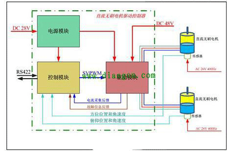
當指令信號UI=0時,輸出信號US為正負脈沖寬度相等的矩形脈沖,首先由單片機發出電機邏輯控制信號,主要包括電機運轉方向信號Dir,直流電機調速信號PWM及電機制動信號Brake,然后由TL494進行脈寬調制,其輸出信號驅動H橋功率電路來驅動直流電機。其中H橋是由4個大功率增強型場效應管構成的,其作用是改變電機的轉向,并對驅動信號進行放大。
在實現直流電機PWM控制的電路中,本系統選用TL494芯片,其內部電路由基準電壓產生電路、振蕩電路、間歇期調整電路、兩個誤差放大器、脈寬調制比較器以及輸出電路等組成,TL494芯片廣泛應用于單端正激雙管式、半橋式、全橋式開關電源。集成了全部的脈寬調制電路。片內置線性鋸齒波振蕩器,外置振蕩元件僅兩個(一個電阻和一個電容)。內置誤差放大器。內止5V參考基準電壓源。可調整死區時間。內置功率晶體管可提供500mA的驅動能力。推或拉兩種輸出方式。
轉載請說明來自西安泰富西瑪電機(西安西瑪電機集團股份有限公司)官方網站:http://www.melikui.com/zixun/dianjibaike156.html
PWM的核心部件是電壓-脈寬變換器,其作用是根據控制指令信號對脈沖寬度進行調制,以便用寬度隨指令變化的脈沖信號去控制大功率晶體管的導通時間,實現對電樞繞組兩端電壓的控制。
三角波發生器用于產生一定頻率的三角波UT,該三角波經加法器與輸入的指令信號UI相加,產生信號UI+UT,然后送入比較器。比較器是一個工作在開環狀態下的運算放大器,具有極高的開環增益及限幅開關特性。兩個輸入端的信號差的微弱變化,會使比較器輸出對應的開關信號。一般情況下,比較器負輸入端接地,信號UI+UT從正端輸入。當UI+UT>0時,比較器輸出滿幅度的正電平;當UI+UT<0時,比較器輸出滿幅度的負電平。
電壓-脈寬變換器對信號波形的調制過程如圖2所示。由于比較器的限幅特性,輸出信號US的幅度不變,但脈沖寬度隨UI的變化而變化,US的頻率由三角波的頻率所決定。
當指令信號UI=0時,輸出信號US為正負脈沖寬度相等的矩形脈沖,首先由單片機發出電機邏輯控制信號,主要包括電機運轉方向信號Dir,直流電機調速信號PWM及電機制動信號Brake,然后由TL494進行脈寬調制,其輸出信號驅動H橋功率電路來驅動直流電機。其中H橋是由4個大功率增強型場效應管構成的,其作用是改變電機的轉向,并對驅動信號進行放大。
在實現直流電機PWM控制的電路中,本系統選用TL494芯片,其內部電路由基準電壓產生電路、振蕩電路、間歇期調整電路、兩個誤差放大器、脈寬調制比較器以及輸出電路等組成,TL494芯片廣泛應用于單端正激雙管式、半橋式、全橋式開關電源。集成了全部的脈寬調制電路。片內置線性鋸齒波振蕩器,外置振蕩元件僅兩個(一個電阻和一個電容)。內置誤差放大器。內止5V參考基準電壓源。可調整死區時間。內置功率晶體管可提供500mA的驅動能力。推或拉兩種輸出方式。
轉載請說明來自西安泰富西瑪電機(西安西瑪電機集團股份有限公司)官方網站:http://www.melikui.com/zixun/dianjibaike156.html
以上內容由西安泰富西瑪電機(西安西瑪電機集團股份有限公司)網絡編輯部收集整理發布,僅為傳播更多電機行業相關資訊及電機相關知識,僅供網友、用戶、及廣大經銷商參考之用,不代表西安泰富西瑪電機同意或默認以上內容的正確性和有效性。讀者根據本文內容所進行的任何商業行為,西安泰富西瑪電機不承擔任何連帶責任。如果以上內容不實或侵犯了您的知識產權,請及時與我們聯系,西安泰富西瑪電機網絡部將及時予以修正或刪除相關信息。
- 上一篇: 使用變頻電機有什么好處?
- 下一篇: 電機風罩的工作原理及其用途。
他們還瀏覽了...
- 2022-7-3電機風罩的工作原理及其用途。
- 2022-5-14高效節能電機過熱原因分析
- 2022-4-17多大功率的電機才需要降壓啟動?
- 2022-4-10如何看懂電機的型號?
- 2022-4-10電機維修期間應考慮什么?
- 2018-4-9使用變頻電機有什么好處?
- 2018-4-8電機選擇的基本要求有哪些?
- 2018-4-8電機型號里字母的含義。
- 2018-4-6為什么電機啟動電流大?啟動后電流又小了?
- 2018-4-3為什么有的電機要使用絕緣軸承?
行業資訊
電機風罩的工作原理及其用途。
高壓電機軸磨損維修的詳細流程
三相異步電動機安裝步驟以及西瑪電機的故障檢查
西瑪電機接線中最常見的幾種錯誤
綠色發展可以幫助電機廠家解決利潤問題
高效節能電機過熱原因分析
需要更換高效節能的電機的必要性分析!
西安西瑪電機頻率和速度之間的數學關系
高壓電機軸磨損維修的詳細流程
三相異步電動機安裝步驟以及西瑪電機的故障檢查
西瑪電機接線中最常見的幾種錯誤
綠色發展可以幫助電機廠家解決利潤問題
高效節能電機過熱原因分析
需要更換高效節能的電機的必要性分析!
西安西瑪電機頻率和速度之間的數學關系
西安西瑪電機舉辦“迎國慶”員工趣味運動項目比
關于西安西瑪電機的工作制,大家了解一下。
西安西瑪電機工會慶祝3月8日的評選頒獎活動。
西安西瑪電機向在抗擊疫情前線的工作人員們致敬
西安西瑪電機職工安全生產知識宣傳教育工作全面
西安泰富西瑪電機亮相第27屆中國西部國際裝備
西安泰富西瑪電機將高效節能三相異步電動機作為
西安西瑪電機始終堅持誠信銷售的理念。
關于西安西瑪電機的工作制,大家了解一下。
西安西瑪電機工會慶祝3月8日的評選頒獎活動。
西安西瑪電機向在抗擊疫情前線的工作人員們致敬
西安西瑪電機職工安全生產知識宣傳教育工作全面
西安泰富西瑪電機亮相第27屆中國西部國際裝備
西安泰富西瑪電機將高效節能三相異步電動機作為
西安西瑪電機始終堅持誠信銷售的理念。
泰富西瑪電機
配套電柜
電機配件
YKK系列高壓三相異步電機西安泰富西瑪YKK系列(H355-1000)高壓三相異步電機可作驅動
Y2系列緊湊型高壓異步電機西安泰富西瑪?Y2系列(H355-560)6KV緊湊型高壓異步電機可
YE3系列高效節能電機西安泰富西瑪電機生產的YE3系列高效節能電機達到了國標二級能效標準,
Z4系列直流電機西安泰富西瑪Z4系列直流電動機比Z2、Z3系列具有更大的優越性,它不
Z2系列小型直流電機西安泰富西瑪Z2系列電機為一般工業用小型直流電機,其電動機適用于恒功
ZTP型鐵路機車動車用直流輔助西安泰富西瑪ZTP系列西瑪電機應能滿足鐵路機車動車用直流輔助電機通用



西安西瑪電機緊跟電機行業的發展趨勢,了解電機市場動態,制定出西瑪電機的發展規劃,穩步前行。
隨著國家節能減排的積極推行,新能源汽車產業快速增長及高效節能電機補貼政策的逐步落實,高效節能電機業將迎來爆發式的增長。
西瑪電機售后維修業務有:軸料加工件、鋼板切割、焊接件、高壓機殼、冷卻器、上下罩、高、低壓交直流電機;國內、外電機的修理、維護和試驗。
質量為本,用戶至上”是我公司一貫宗旨。“誠心、貼心、傾心、西瑪永遠用心”的“三心”服務理念。
西安泰富西瑪電機(西安西瑪電機集團股份有限公司)是國內九大的電機供應商之一,產品包括各種高低壓、交直流、高壓同步電機等。















